우리는 SQL들을 사용하면 다양한 툴들을 사용하게 될 것이다.
MySQL의 MySQL Workbench나 JetBrains의 DataGrip과 같이 SQL을 쉽고 편하게 사용할 수 있는 툴들이다.
무료로 무난하게 사용할 수 있는 툴 중에 VSC를 사용하고 있다면 간편하게 사용할 수 있는 확장 툴을 알아보자.

VSC의 왼쪽 탭에서 확장을 선택 후 postgres를 검색하여 첫 번째 것을 설치한다.

설치가 되었다면 Command + Shift + P 명령어를 통해 'PostgreSQL: Add Connection' 을 찾아 실행한다.
이는 PostgreSQL과 연동되도록 하는 작업이다.

연결할 주소를 입력한다.

postgres에서 생성했던 유저를 입력한다.

postgres 비밀번호를 입력한다

연결할 포트를 입력한다.

어떤 SSL 연결을 사용할지에 대한 부분이다.

기존 DB가 나올텐데 연결할 DB를 선택한다.

마지막으로 VCS에서 보일 이름을 작성한다.

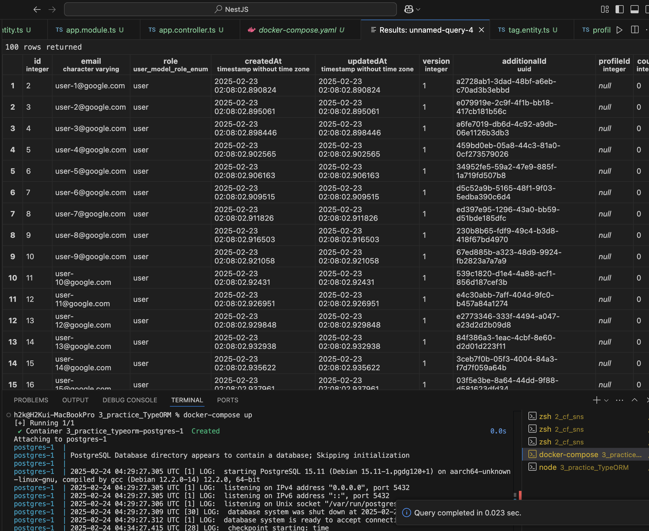
완료되면 위와 같이 보이게 된다. (위의 데이터는 이미 작성된 것이므로 참고만)

오른쪽 마우스를 누른다면 다양한 메뉴가 나오는데, 컬럼을 추가했다면 간단하게 Refresh Items을 선택하면 된다.


또한 특정 테이블에 오른쪽 마우스에서 Select 메뉴를 선택하면 데이터를 볼 수도 있다.
간단하게 사용하기엔 좋은듯 하다.
'NestJS' 카테고리의 다른 글
| TypeORM - Entity로 테이블 생성하기 (0) | 2025.02.24 |
|---|---|
| TypeORM - NestJS에 설정하기 (0) | 2025.02.24 |
| Docker Compose 사용 및 Postgres 설치 (0) | 2025.02.24 |
| Docker 설치 (0) | 2025.02.24 |
| Docker 이론 (0) | 2025.02.24 |